Mi ez és miért szükséges? #
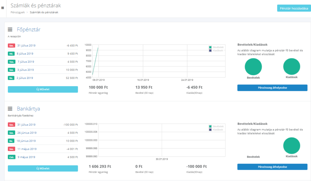
Ebben a szakaszban tekinthetőek át a pénzeszközök mozgásai a vállalkozás minden pénztárában valós időben. Itt kerül megjelenítésre a bevételek és kiadások havi lebontásban, a legutóbbi bevételek és jóváírások. Ugyanitt csoportosíthatod át a pénzforrásokat egyik pénztárból a másikba, szerkesztheted a pénztárak adatait.
Beállítás és szerkesztés
Kezdetnek lépj a Főmenü Pénzügyek – Számlák és pénztárak menüpontba. Alapértelmezés szerint az ALTEGIO rendszerében két pénztár van beállítva: Főpénztár és Folyószámla. Pénztárakat adhatsz hozzá, szerkeszthetsz és módosíthatsz erről bővebben a Pénztár létrehozása és szerkesztése cikkünkben olvashatsz.

A pénztárak elhelyezkedését a listában önállóan módosíthatod, a pénztár neve mellett bal oldalon található
gomb segítségével áthúzva a szükséges helyre. Ebben a sorrendben jelennek meg a pénztárak a látogatás kifizetésekor.
Minden pénztár adatai módosíthatóak. Ehhez válaszd ki a pénztárat, kattints a nevére, megnyíló új ablakban módosíthatod a nevét, típusát, megjegyzéseket. Majd kattints a Mentés gombra. Ugyanitt tudod törölni bármelyik pénztárat is.
Bevételek és kiadások aránya #
Ugyanebben a szakaszban tekinthetőek meg a bevételek és kiadások mutatói. Az adatok egy diagram formájában jelennek meg, amely jól szemlélteti a vállalkozás bevételeinek és kiadásainak alakulását.
